当我们谈到网站在搜索引擎中的表现时,很多人会想到“权重”这个词。百度权重是国内比较常见的衡量方式,但面向全球市场,很多站长和SEO从业者更习惯用 SEMrush 的 Authority Score(权威评分) 来评估一个网站的综合实力。

SEMrush 的 Authority Score 是什么?
Authority Score 是 SEMrush 推出的综合评分指标,用来衡量一个域名的整体质量和信任度,满分为 100 分。
它不仅依赖外链数量和质量,还综合考虑了网站流量表现、垃圾链接比例、反向链接增长趋势等多个维度。相比一些单一的链接评分工具,SEMrush 的评分更偏重整体网站表现。
简而言之,分数越高,代表这个网站越被搜索引擎和外部网站“认可”。
为什么要查权重?
- 评估自己网站的优化效果
看看过去几个月努力是否带来评分上涨。 - 分析竞争对手
对比对手的权威评分,判断是否需要加大内容或外链投入。 - 筛选合作资源
找高评分网站投放广告或交换友链,更有价值。 - 检测异常
分数突然下降,可能意味着出现了垃圾链接、网站降权等问题。
开始使用 SEMrush 查询权重评分
下面是操作流程,无需高级账号即可快速上手。
步骤一:访问 SEMrush 官网
进入 https://www.semrush.com/
如果没有账户,可以先注册一个免费账号,免费版也支持基本查询功能。
步骤二:输入目标网站
在首页搜索框中,输入你想要查询的网站域名,比如:example.com

点击“搜索”后,系统会进入该域名的综合分析页面。
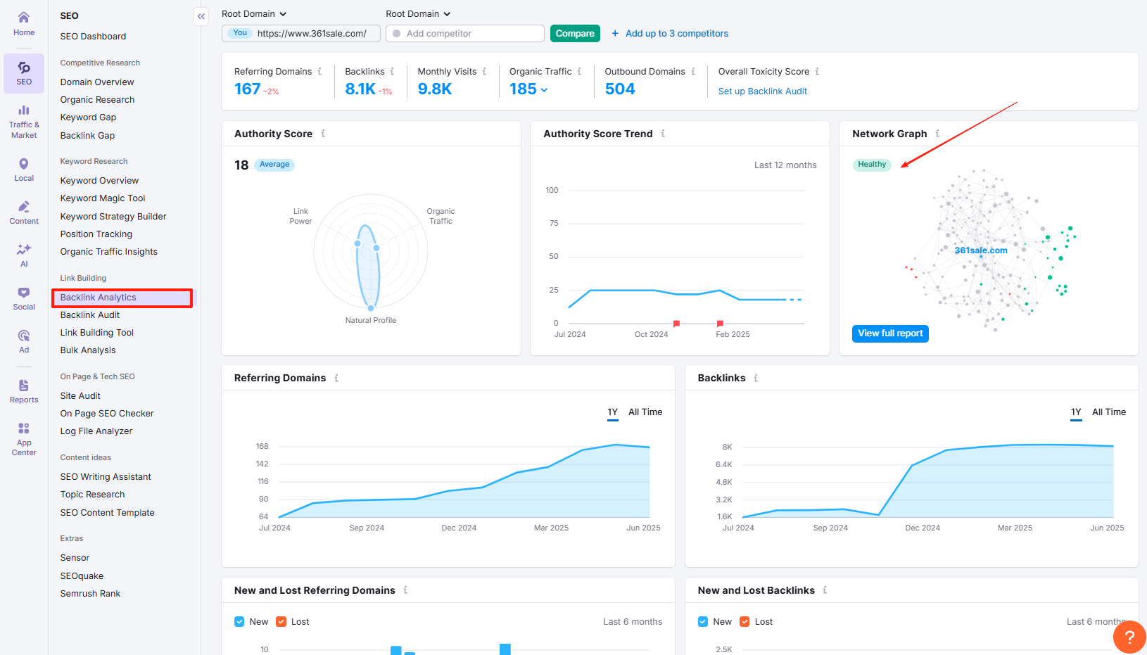
步骤三:找到 Authority Score 分数
在概览页面中,左上角就可以看到 Authority Score,一般会以大数字形式展示:Authority Score:18

旁边还会显示:
- 全球流量排名
- 预计每月流量
- 回链总数
- 主要流量来源国家
这个评分是系统根据最新数据计算出来的,几乎每天更新一次,准确率非常高。
Authority Score 的评分标准
虽然 SEMrush 没有公开详细算法,但从官方文档可以了解到,它主要参考以下几个因素:
- 回链质量和数量:来自高评分网站的链接加分多;
- 自然流量走势:真实用户访问越多,得分越高;
- 垃圾链接检测:链接来源若来自站群或垃圾站,分数会受到负面影响;
- 增长趋势:长期稳定增长的站点更容易获得高分。
这也是为什么一些外链数量看似很多的网站,评分却不高的原因——质量比数量更重要。
SEMrush 的主要功能与实际作用
SEMrush 并不是单一的“权重查询工具”,它是一个覆盖SEO、内容、竞品、广告、社媒、流量等多维度的综合型数字营销平台。下面是它在网站优化中最常用的几大功能模块及对应作用:
1. 域名分析(Domain Overview)
功能:
- 查看任意网站的 Authority Score(权威评分)
- 获取全球和本地流量估算
- 展示最主要的自然关键词和页面
- 显示外链数据、主引荐域数量、锚文本使用等
作用:
快速判断网站整体实力、流量构成、核心流量来源渠道,适合用于竞品分析、媒体投放评估和资源合作判断。
2. 关键词研究(Keyword Research)
功能:
- 支持按关键词查看搜索量、关键词难度(KD)、相关词

- 支持查看 SERP 页面表现和历史趋势
- 有“Keyword Magic Tool”批量挖词功能

作用:
帮助你挖掘精准、高价值的关键词,用于内容策划、SEO文章写作、产品页优化等,提升自然搜索表现。
3. 站点审查(Site Audit)
功能:
- 检测网站结构、技术错误、重复内容、死链等问题
- 提供健康分数评分
- 每次扫描后生成可视化报告和优先级建议

作用:
系统检查网站内部 SEO 问题,适合网站上线前后定期体检,提升网站技术稳定性与搜索表现。
4. 外链分析(Backlink Audit & Analytics)
功能:
- 查看网站的所有回链、来源页面、锚文本、链接状态
- 自动识别潜在垃圾链接
- 可直接生成“Disavow”文件

作用:
帮助用户管理和清理外链结构,提升链接质量,避免因垃圾链接被搜索引擎误判,增强权重的真实性。
5. 内容优化工具(SEO Content Template / Writing Assistant)
功能:
- 输入关键词自动生成内容写作建议
- 提供标题结构、语义相关词、竞争对手内容分析
- 支持检测可读性和原创度
作用:
辅助高质量内容写作,让你的页面更贴近搜索引擎算法喜好,提高内容收录与排名几率。
提升网站评分的小建议
如果你希望自己的网站 Authority Score 上升,可以从以下几个方面努力:
- 发布高质量内容,吸引自然引用;
- 获取行业权威网站的反向链接,提升链接价值;
- 避免购买垃圾链接,定期清理异常外链;
- 保持网站结构清晰、加载快速、移动端适配良好;
- 积累真实流量,不靠刷点击来“造假”。
SEMrush 的算法越来越偏向真实行为与长期表现,因此越是“认真做站”,越容易获得高评分。
总结
SEMrush 的 Authority Score 提供了一个快捷、清晰的方式,帮助我们判断一个网站在搜索领域的影响力。不管你是想分析对手、评估外链资源,还是监测自己的网站表现,学会用这个工具,可以为你的SEO工作带来更多判断依据。
了解 宝藏号 的更多信息订阅后即可通过电子邮件收到最新文章。 © 版权声明 文章版权归作者所有,未经允许请勿转载。 相关文章暂无评论... |
---|